真の最小権限アクセス
攻撃対象領域を大幅に縮小。
きめ細かいアクセス制御を通じ、全ユーザーと全アプリの安全な接続を実現。特許取得済みのApp-ID™テクノロジを利用して、アプリ レベルとサブアプリ レベルでアクセスを的確に制御します。ダウンロードやアップロードにも対応。
なぜ重要なのか
ZTNA 1.0ソリューションでは、IPアドレスやポート番号などの低レベルなネットワーク要素に基づく粗い制御を用います。このアプローチは過剰なアクセスを許可するため、攻撃のリスクが悪化するのです。
ZTNA 1.0の場合、アプリへのアクセスを一度許可すると、その接続はいつまでも暗黙に信頼できるものとみなされます。ユーザーやアプリの振る舞いが変化したり、不正な活動が行われたりしても関係ありません。すべての侵害は許可された活動の中で発生しますが、「許可して放置」モデルではこれを阻止できません。
ZTNA 1.0製品では最新のクラウドネイティブ アプリ(ダイナミック ポートを使用するアプリや、サーバが起動するアプリ)を適切に保護できません。しかも、ZTNA 1.0はデータを可視化・制御できないため、ハッカーや内部犯によるデータ流出のリスクにさらされます。
ZTNA 2.0ソリューションのご紹介
攻撃対象領域を大幅に縮小。
きめ細かいアクセス制御を通じ、全ユーザーと全アプリの安全な接続を実現。特許取得済みのApp-ID™テクノロジを利用して、アプリ レベルとサブアプリ レベルでアクセスを的確に制御します。ダウンロードやアップロードにも対応。
「許可して放置」から脱却
アプリへのアクセスを一度許可した後も信頼性を継続的に監視して、デバイスの配置やユーザー/アプリの振る舞いなどの変化を検出します。その秘密は特許取得済みのテクノロジ「App-ID」、「User-ID™」、「Device-ID™」。
包括的かつ一貫したセキュリティ。
1つのデータ損失防止(DLP)ポリシーで、プライベート アプリやSaaSアプリを含めて全アプリのデータを一貫して保護できます。最新のクラウドネイティブ アプリ、旧来のプライベート アプリ、SaaSアプリなど、企業が使用するあらゆるアプリで一貫したセキュリティを実現。
IDベースのアクセス制御
接続後も継続される脅威および信頼性モニタリング
大規模に提供される優れたユーザー エクスペリエンス
ポリシー管理の簡素化
業界初のSaaSセキュリティ体制ポリシー エンジン
ユーザーの設定ミスによる侵害やデータ損失のリスクを解消
重大な設定ミスをワンクリックで解決
コラボレーション アプリでやり取りされる検出困難な機密情報をワンクリックで保護
発見が難しい内部犯の脅威や侵害アカウントを検出
データ侵害の阻止
規制準拠の徹底
高リスクなユーザー行動の阻止
包括的なデータ保護
コンテンツベース、コンテキストベース、MLベースのデータ分類
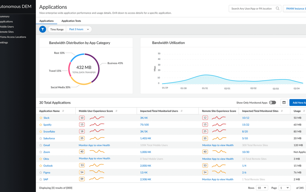
完全にSASEネイティブなDEM
サービス配信経路の全体像を包括的に可視化
パフォーマンスの問題のトラブルシューティングと復旧が迅速
リモート ユーザーとリモート ネットワークの両方をサポート
従業員のデジタル エクスペリエンスの全容をエンドツーエンドで把握




